Движение товаров

 

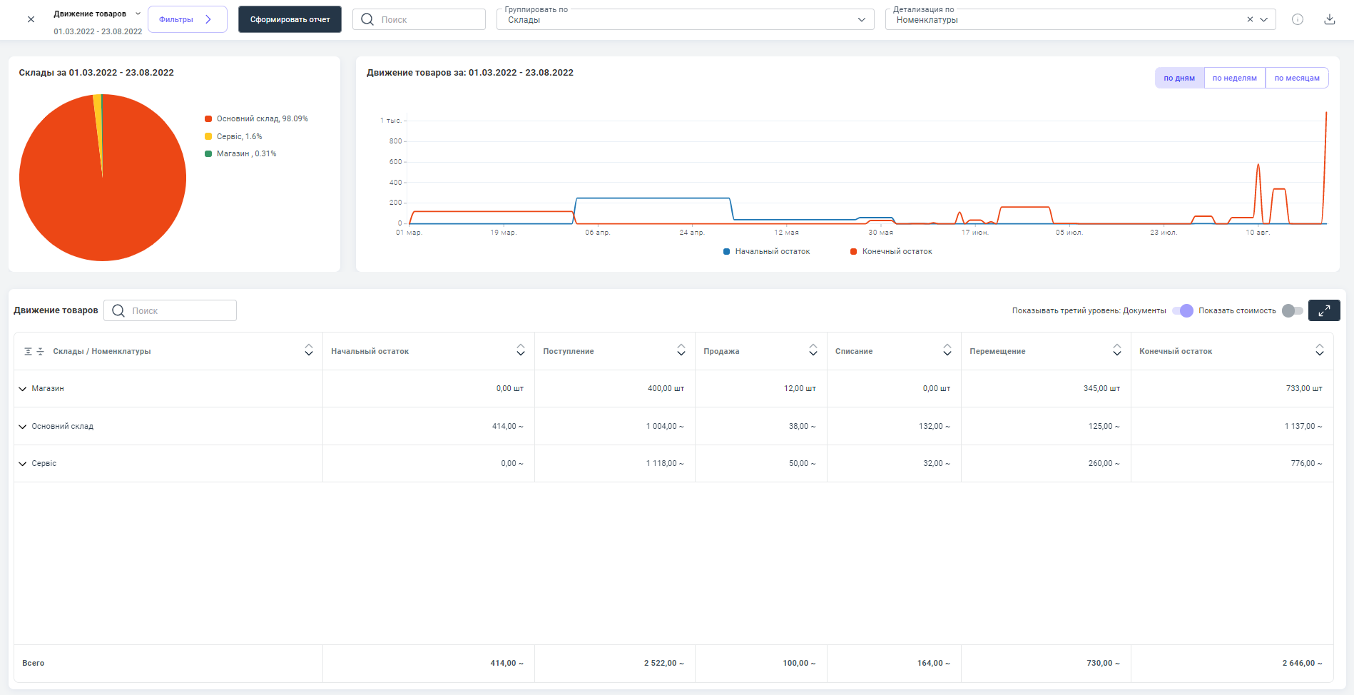
Пример наполненного информацией отчета "Движение товаров"⮭

 

В отчете Движение товаров приводятся данные о товарах нашей компании в заданный нами период.

Отчет отображает - количество товара поступившего на склады компании; количество реализованного и списанного товара; перемещение товара между складами нашей компании; конечный остаток товаров по всем складам. 

Отчет формируется из движения товаров внутри нашей компании и платежей между нашей компанией и контрагентами.

В отчет попадают суммы по документам, проведенным в заданный в отчете период.  

Выбранный временной период в отчете возможно сохранить как шаблон.   

Детальнее о том, как пользоваться шаблонами в отчетах читайте в статье: Сохранение шаблонов в отчетах.

 

Основные показатели отчета: начальный остаток товара, количество поступившего товара, количество реализованного товара и конечный остаток товара по складам. 

 

Данный отчет мы можем группировать по

  • складам;
  • номенклатурам.

Детализировать по:

  • документам;
  • номенклатурам.

 

 

В данный отчет попадают следующие документы сервиса:

  • "Поступление товаров, услуг". Данный документ попадает в отчет, когда создается на основе ранее проведенного документа "Заказ-счет от поставщика". В отчете отображаются номенклатуры поступившие на склады компании по данному документу, количество приобретенных единиц продукции, а также сумма на которую их закупили.

Детальнее, о документе читайте в статье: Создание документа "Поступление товаров, услуг

 

Отображение документа "Поступление товаров, услуг" в отчете ⮯

 

  • "Продажа товаров, услуг". Документ попадает в отчет, когда создается на основе ранее проведенного документа "Заказ-счет покупателю". В отчете отображаются номенклатуры реализованные со складов компании по данному документу, количество проданных единиц продукции, а также сумма на которую их продали.

Детальнее, о документе читайте в статье: Создание документа "Продажа товаров, услуг"

 

Отображение документа "Продажа товаров, услуг" в отчете ⮯

 

  • "Дополнительные расходы". Он попадает в отчет, когда мы расходы проведенные ним добавляем к себестоимости реализовываемой продукции ( привязываясь к документу "Продажа товаров, услуг"), приобретаемой продукции ( привязываясь к документу "Поступление товаров, услуг"), а также к производимой продукции ( привязываясь к документам "Производство, разборка" или "Производство, сборка"). В отчете отображаются номенклатуры на которые были "положены" дополнительные расходы, а также сумма дополнительных расходов по конкретной номенклатуре компании.  

Детальнее, о документе читайте в статье: Создание документа "Дополнительные расходы"

 

Отображение документа "Дополнительные расходы" в отчете ⮯

 

  • "Чек ККМ". Документ попадает в отчет, когда мы реализовав ним продукцию, ставим ему статус ЗавершенВ отчете отображаются номенклатуры реализованные со складов компании по данному документу, количество проданных единиц продукции, а также сумма на которую их продали.  

Детальнее, о документе читайте в статье: Создание документа "Чек ККМ"

 

Отображение документа "Чек ККМ" в отчете ⮯

 

  • "Перемещение запасов". Он попадает в отчет, когда мы создаем его для перемещения продукции нашей компании с одного склада/торговой точки на другой склад/торговою точку. В отчете отображаются номенклатуры поступившие на один склад и списавшиеся с другого склада компании по данному документу (столбец Перемещение), количество  перемещенных единиц продукции, а также сумма на которую было перемещено товара.

Детальнее, о документе читайте в статье: Создание документа "Перемещение запасов"

 

Отображение документа "Перемещение запасов" в отчете ⮯

 

  • "Списание запасов". Данный документ попадает в отчет, когда мы создаем его для списания неликвидной продукции со складов нашей компании. В отчете отображаются списанные номенклатуры со склада компании по данному документу (столбец Списание), количество списанных единиц продукции, а также сумма на которую было списано товара.

Детальнее, о документе читайте в статье: Создание документа "Списание запасов"

 

Отображение документа "Списание запасов" в отчете ⮯

 

  • "Ввод начальных остатков". Документ попадает в отчет, когда мы с его помощью вносим остатки по товарам на склады компании. В отчете отображаются номенклатуры поступившие на склады компании по данному документу, количество внесенных единиц продукции, а также сумма на которую они поступили.

Детальнее, о документе читайте в статье: Введение начальных остатков на складе

 

Отображение документа "Ввод начальных остатков" в отчете ⮯

 

  • "Производство, разборка". Попадает в отчет, когда создается на основе спецификации для производства продукции компании. В отчете отображаются номенклатуры производимые с помощью данного документа, количество произведенных единиц продукции, а также сумма на которую её произвели.

Детальнее, о документе читайте в статье: Создание документа "Производство, разборка"

 

Отображение документа "Производство, разборка" в отчете ⮯

 
  • "Производство, сборка". Попадает в отчет, когда создается на основе спецификации для производства продукции компании. В отчете отображаются номенклатуры производимые с помощью данного документа, количество произведенных единиц продукции, а также сумма на которую её произвели.

Детальнее, о документе читайте в статье: Создание документа "Производство, сборка"

 

Отображение документа "Производство, сборка" в отчете ⮯

 
  • "Возврат товара от покупателя". Данный документ попадает в отчет, когда создается на основе ранее проведенного документа "Продажа товаров, услуг". В отчете отображаются номенклатуры вернувшиеся на склады компании по данному документу, количество вернувшихся единиц продукции, а также сумма на которую их вернули. 

Детальнее, о документе читайте в статье: Создание документа "Возврат товара от покупателя"

 

Отображение документа "Возврат товара от покупателя" в отчете ⮯

 

  • "Возврат товара поставщику". Документ попадает в отчет, когда создается на основе ранее проведенного документа "Поступление товаров, услуг". В отчете отображаются номенклатуры вернувшиеся со складов компании по данному документу, количество возвращенных единиц продукции, а также сумма на которую их вернули. 

Детальнее, о документе читайте в статье: Создание документа "Возврат товара поставщику"

 

Отображение документа "Возврат товара поставщику" в отчете ⮯