Как внести переплату от покупателя?

На нашем сервисе, чтобы провести реализацию товаров/услуг, предварительно нужно создать документ "Заказ - счет покупателю", а затем на его основе уже проводить отгрузки и оплаты.

 

Когда мы создали заказ на реализацию и уже получили оплату с переплатой, нам необходимо создать документ "Оплата от покупателя".

Подробнее о создании и правильном заполнении документа "Оплата от покупателя" читайте в статье: Создание документа "Оплата от покупателя"

В правой части документа мы выбираем галочкой, какой заказ мы хотим оплатить и нажимаем данный виджет в строке  , и в столбце Сумма оплаты - прописываем сумму оплаты включая переплату.

И после внесения информации в строке, нажимаем на виджет 

 

Затем, эту же сумму с переплатой указываем и в информационном поле Оплата и сохраняем документ.

 

 

Где мы можем увидеть информацию об переплате?

 

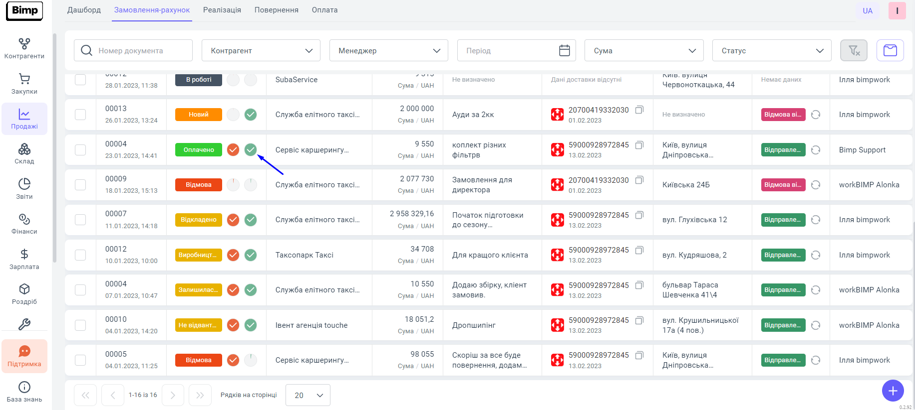
После внесения по счету оплаты с переплатой, в блоке Продажи раздел Заказ-счет в строке необходимого нам заказа мы видим информацию о внесенных средствах, а именно фактическую сумму внесенных денежных средств с переплатой во всплывающем окне, которое можно вызвать наведением мышки на правый информативный круг справа от статуса заказа. Если оплата заказа состоялась с переплатой, информативное поле будет полностью заполнено зеленым цветом и без белой галочки в середине. Наличие или отсутствие этой галочки можно использовать как индикатор того оплачен заказ с предоплатой или без.

 

 

В отчете - Взаиморасчеты с покупателями, а именно после отгрузки по заказу товаров/услуг, мы можем видеть сумму переплаты.

 

 

Как использовать переплату покупателя?

 

1. Чтобы, использовать сумму переплаты для следующего заказа покупателя, мы открываем счет по которому была произведена переплата и добавляем новые товары/услуги, которые мы хотим ему реализовать.

 

 

2. Затем, сохраняем заказ, при этом не удаляя предыдущие позиции в нем и проводим отгрузку по данному заказу = проводим документ "Продажа товаров, услуг".

 

 

3. Если, сумма новой отгрузки равна сумме переплаты, то документ об оплате мы уже не создаем, а если же превышает, то мы создаем документ "Оплата от покупателя", где произведем оплату на ту сумму, которую не покрывает переплата.

 

Где мы можем увидеть информацию о закрытии переплаты?

После реализации товара, ровно на ту же сумму, что у нас возникла переплата, в блоке Продажи раздел Заказы - счет, в строчке с заказом по которому прошла переплата, зеленый круг справа будет полностью заполнен и с белой галочкой в середине.

 

 

В отчете - Взаиморасчеты с покупателями, у вас исчезнет задолженность по клиенту на отгрузку.